Опыт заключался в следующем. Фарадей принес в лабораторию большой подковообразный электромагнит, хранящийся до сих пор в музее Лондонского королевского общества (рис. 5.9). К полюсам магнита он прикрепил «два стальных бруска» и в промежуток между ними ввел край медного диска. Край диска и его ось были соединены посредством щеток с гальванометром. При вращении диска стрелка гальванометра «показывала наличие в нем электрического тока… до тех пор, пока диск вращался». Это был первый в мире электромагиинный генератор («Диск Фарадея») – с него начинается история электрических машин. Действие генератора Фарадей объяснял так: медный диск можно представить в виде колеса с бесконечным числом спиц – радиальных проводников. При вращении диска эти спицы-проводники пересекают магнитные силовые линии, и в них возникает индуктивный ток.

Рис. 5.9. Большой подковообразный магнит из Лондонского музея (справа схема опыта Фарадея)
В истории науки есть немало примеров, когда выдающиеся открытия и изобретения делались почти одновременно учеными разных стран, ничего не знавшими друг о друге. Но то, что произошло осенью 1831 г. в Лондоне и главном городе штата Нью-Йорк – Олбани, поистине сенсационно.
Как уже отмечалось, электромагнитную индукцию Фарадей открыл 29 августа 1831 г., а в ноябре сообщил об этом Лондонскому королевскому обществу, а его статья с подробным описанием экспериментов была опубликована в 1832 г. в журнале «Philosophical Transactions», а затем в крупнейших физических журналах мира.
Судьбе было угодно, чтобы профессор физики Олбанской академии, впоследствии президент Американской академии наук – Джозеф Генри (1787-1878), ничего не знавший об открытии Фарадея, в ноябре 1831 г. (т.е. почти одновременно с Фарадеем) в письме к своему коллеге писал о своих экспериментах, «…касающихся тождественности электричества и магнетизма», т.е. возможности индуцировать электричество с помощью магнетизма. По неизвестным причинам Генри на девять месяцев прекратил свои опыты и только в июне 1832 г. писал, что «…добился успеха в очень интересном эксперименте по получению электрических искр из магнита», и вскоре, в июле 1832 г., его статья об этом открытии была опубликована. И уже после публикации своей статьи осенью 1832 г. Генри узнал о работах Фарадея, и, как писал один из его биографов, «ничто в жизни Генри не вызывало столь тягостных переживаний, как этот перерыв в его экспериментах». До этого Генри много лет занимался созданием мощных электромагнитов, и свой выдающийся эксперимент производил сразу с электромагнитом и катушкой, подключенной к гальванометру.
Схема опыта Генри для наблюдения электромагнитной индукции (рис. 5.10) удивительно напоминает опыты Фарадея. Генри был достаточно опытным экспериментатором, чтобы не повторить ошибки некоторых физиков: его помощник, будучи в другой комнате, включал и отключал батарею, а Генри наблюдал при этом отключение стрелки гальванометра. Известно, что швейцарский физик Колладон, также изучавший явления электромагнетизма, можно сказать, «стоял у порога» открытия электромагнитной индукции: он включал батарею и спешил в другую комнату, где стоял гальванометр, но к этому времени устанавливался стационарный процесс, и стрелка гальванометра оставалась неподвижной. Всю свою долгую жизнь (Колладон дожил до 96 лет) он упрекал себя за свою досадную ошибку.
После изучения статьи Фарадея Генри подчеркнул, что шел к открытию собственным, отличным от Фарадея путем и даже «краткими намеками указывал, что первооткрывателем был все-таки он». Возможно, если бы Генри не прервал своих опытов, он разделил бы славу открытия наравне с Фарадеем, но его заслуги перед наукой неоспоримы (к сожалению, подлинное признание его заслуг пришло много позже). Справедливости ради нужно отметить, что Генри, в отличие от Фарадея, не имел одной из лучших в Европе научных лабораторий, не мог печататься в ведущих журналах Европы, и его «талант мужал в одиночку», что, конечно, «тормозило его творческие порывы».

Рис. 5.10. Схема опыта Генри
Тем более высокой оценки заслуживают его последующие открытия: в апреле 1832 г. он первым в мире обнаружил явление самоиндукции (Фарадей исследовал это явление спустя два года) и затем взаимной индукции. Д. Генри доказал, что индукция обладает «поразительным свойством»: она «…проявляется через кирпичную стену, разделяющую смежные комнаты» – для того времени это было сенсацией. Нельзя не отметить открытие Генри в 1840-1842 гг. колебательного характера искрового разряда конденсатора – прообраза первого осциллятора, этим он сделал немеркнущий вклад в зарождение электросвязи и радиотехники.
Научные заслуги Генри получили высочайшую оценку: в 1893 г. на Электротехническом конгрессе в Чикаго единица индуктивности была названа «генри». Как писал известный американский писатель М. Уилсон, «…наука воздала ему должное и возвела на самый почетный пьедестал, написав его имя с маленькой буквы. Генри стал генри наряду с ампером, вольтом, фарадой».
Как уже отмечалось, гальванические элементы оказались весьма неэкономичными источниками тока. Поэтому после создания М. Фарадеем прообраза электромашинного генератора ученые и инженеры в разных странах пытались решить эту проблему – этого требовало бурное развитие производства.

Рис. 5.11. Магнитоэлектрический генератор Якоби
Первые генераторы постоянного тока получили название «магнитоэлектрических», в них возбуждение магнитного поля осуществлялось постоянными магнитами. В течение около 30 лет (1831-1851) было создано несколько таких генераторов.
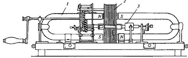
Первым магнитоэлектрическим генератором, получившим практическое применение, был генератор Б.С. Якоби, созданный им в 1842 г. для воспламенения минных запалов в подводных минах (рис. 5.11). При вращении катушек 2 зубчатой передачей в поле неподвижных постоянных магнитов 1 в них наводилась электродвижущая сила. На валу имелось коммутирующее устройство 3 в виде двух полуцилиндров – простейший двухпластинчатый коллектор. Этот генератор был принят на вооружение в русской армии.
Для повышения мощности генераторов изобретатели пытались увеличить количество постоянных магнитов. Так, например, в машине фирмы «Альянс» (1857) было 40 постоянных подковообразных магнитов, расположенных радиально по отношению к валу, и 64 стержня – явнополюсных якоря. На валу генератора укреплялся коллектор с 16 металлическими пластинами, изолированными друг от друга и от вала. В качестве коллекторных щеток служили специальные ролики (рис. 5.12). Масса шестидисковой машины доходила до 4 т, а для вращения вала использовалась паровая машина мощностью 610 л.с. Машина фирмы «Альянс» использовалась для освещения дуговыми лампами, например на маяках. В течение почти 10 лет (1857-1865) было построено около 100 таких машин.

Рис. 5.12. Электрический генератор фирмы «Альянс»:
1 – ряды неподвижных магнитов; 2 – несущие диски с катушками- якорями; J, 4 – коллектор; 5-7 – устройство для смещения роликовых токоприемников; 8, 9 – центробежный регулятор
Использование машины фирмы «Альянс» наглядно показало недостатки магнитоэлектрических генераторов: постоянные магниты быстро размагничивались, стержневые якоря, имевшие многослойную обмотку, перегревались, разрушая изоляцию, ток, получаемый от генераторов, был резко пульсирующим.